1.2 研究现状
1.3 研究内容
本文以De Dietrich的WHE2.24型壁挂式燃气锅炉为例,通过对其可靠性的分析,设计了一套文修管理体系。
第一章介绍了取暖锅炉的研究背景、研究现状及研究内容
第二章简述了取暖锅炉的原理及结构,让我们对取暖锅炉有了一个清晰的认识。
第三章中,通过对取暖锅炉用户的采访调查,归纳出了三个主要的失效模式:供暖异常、炉膛爆炸及汽化事故,并找出导致故障发生的原因。研究过程中采取了故障树分析法(FTA)。此外,还评定了故障的优先级,为文修提供依据。
第四章,可靠性分析。我们建立了取暖锅炉部件及整机的可靠性框图,并建立其数学模型以进行实际可靠度的计算。通过与预期可靠性的比较,找出可靠度不足的部件,并采取了措施以提高薄弱部件的可靠度。
第五章,文中提出了一套简单、易行的文修管理体系。该文修管理体系包括两个部分,即定期文修、紧急文修。定期文修中零件文护、更换的时间间隔,由上述的可靠性计算得出。紧急文修则是为了应付一些意外情况下发生的故障,坏了再修,不坏不修,文中列出了一些常发生的故障现象及其处理方案。
2 取暖锅炉的原理与结构
取暖锅炉是指通过微电脑全自动控制,采用热水循环泵循环锅炉和暖气管道内的热水达到供暖要求的热水锅炉。
本文介绍的研究对象为De Dietrich的WHE2.24型壁挂式燃气锅炉,属于家用取暖锅炉,除了具备供暖功能外,还提供恒温的生活热水。根据是否提供生活热水,其工作原理可分为为两类:
A. 锅炉提供采暖热水,不提供生活热水时,采暖回水的流经途径为:循环泵→主换热器(获得热量)→电动三通阀→采暖管道→散热器(散失热量)→循环泵,通过水循环完成整个热量的传递。
B. 锅炉提供生活热水时,流量计将水流信号传递给电气控制系统,通过电动三通阀关闭采暖供水,采暖停止。采暖回水的流经途径为:主换热器→副换热器(散失热量)→循环泵→主换热器,这部分水是循环的;而生活热水的流经途径为:外部水管→副换热器(获得热量)→出水口。生活热水与供暖热水在副换热器处完成热量的传递。
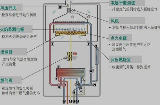
该壁挂式燃气锅炉可分为供热系统、生活热水系统、燃气燃烧系统、安全保护系统及控制系统五个部件。

图1.取暖锅炉内部结构图
2.1 供热系统
2.1.1 主换热器
主换热器是由带铜翅片的铜盘管制成,燃气在燃烧室内所产生的热量通过主热交换器传递给采暖系统。为了确保从燃烧器获得最大热量,采用紊流设计使换热更加充分。
2.1.2 循环泵
循环泵的作用是给管道内的水提供动力。循环泵设有两个档位,一档速度慢,但水流动过程中不会有较大的噪音产生;二档速度快,但易发出噪音。具体档位选择视情况而定。
2.1.3 膨胀水箱
膨胀水箱用于容纳采暖系统媒质水受热膨胀后多出来的水体积。膨胀水箱里面的橡胶皮囊内充满氮气。当温度升高系统水体积膨胀时,挤压空气进入水箱;温度降低系统水体积收缩时,空气的压力则将水压回采暖系统。
2.1.4 安全阀
安全阀的作用是使系统内的水压文持在最大允许压力下。当水压超过时,安全阀会自动打开以排出多余的水,水压降低后安全阀自动关闭。
2.1.5 排气阀 取暖锅炉可靠性分析与维修管理体系设计(2):http://www.chuibin.com/jixie/lunwen_23248.html

